OpenSafety Over Wireless: Reliable, Deterministic, and Ready for Safety Applications

We’ve recently completed a long-duration test using OpenSafety over wireless, connecting B&R Safety PLCs through our Better Than Wired industrial wireless system. The goal was simple: to verify that safety PLC communication between autonomous mobile robots and fixed assets can be done safely and reliably – without cables.

Stable Safety Communication Over Wireless

Throughout several weeks of continuous operation, the system maintained a stable, uninterrupted connection between the safety PLCs, even in an environment filled with interference from other wireless networks. No connection losses were observed.

Unlike traditional wireless systems that depend on fixed channels or pre-planned spectrum allocations, our approach dynamically selects spectrum slices on a per-packet basis. This allows the link to adapt instantly to changing RF conditions while maintaining deterministic behavior. In other words, we avoid the random latency spikes that often occur on conventional wireless networks.

Proven Determinism and Reliability

During the test, the system achieved over 99.999% reliability (“five nines”), with deterministic latency that stayed well within the PLCs’ timing limits. This level of predictability and performance is essential for safety-critical industrial control.

 

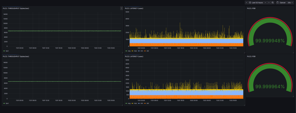
Image 1: The latency and functional packet loss measured by the wireless network, clearly shows robust comunication and bounded latency.

OpenLink Safety PLC connection over wireless, showing minimal packet loss and zero SafetyLink breakages

 

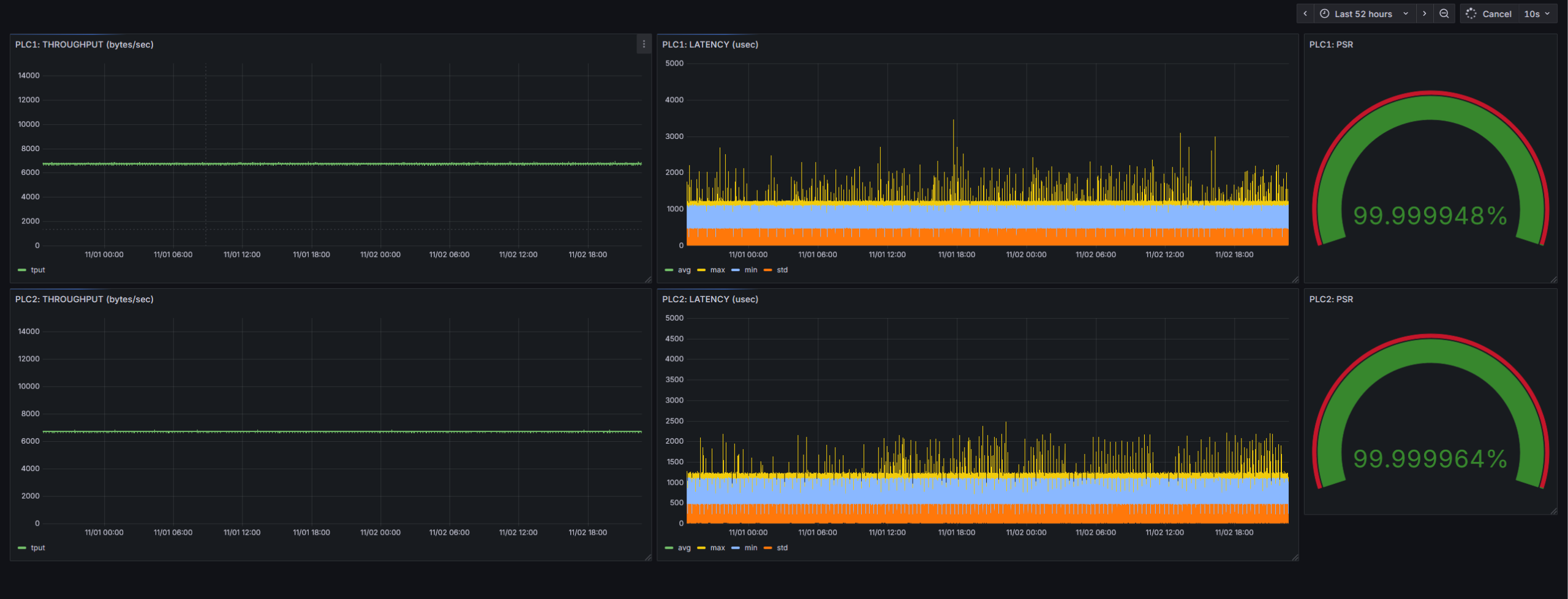
Image 2: Packet loss as seen by the PLCs, from their internal logging. With 11,5 million OpenSafety packets sent over our wireless link in 32 hours, only 9 packets were lost while there were zero breakages of the SafetyLink

Beyond OpenSafety

While this test focused on OpenSafety over wireless, the same wireless platform can transport other industrial protocols as well — including PROFINET, PROFIsafe, EtherNet/IP, CIP Safety, EtherCAT, and Safety over EtherCAT. This makes it suitable for a broad range of automation systems where both standard and safety communication must coexist.

Supporting the Next Generation of Safe, Wireless Machines

Being able to connect safety PLCs over wireless is more than a technical achievement. It simplifies the path toward compliance with evolving industrial safety and cybersecurity standards, including the new version of the European Machinery Regulation. Manufacturers can design more flexible systems without compromising on safety certification requirements.

Toward Fully Wireless, Safety-Certified Systems

This milestone demonstrates that wireless links can now match wired connections in terms of reliability and determinism. For integrators and machine builders, that means more freedom to design fully wireless, safety-compliant industrial systems.

We want to thank B&R and Dematic for providing the equipment and supporting us during the tests.

Read more about our technology here.

Do you want to know more details about these tests? Get in touch!